功能概况

您可以在账单总览页面查看每个对账周期的账单概况,包括资源的消费情况及优惠券抵扣等信息,并支持导出选定时间范围内的账单。

账单总览

操作步骤

  1. 通过 Web 浏览器登录开·云app官方版下载QingCloud 管理控制台。

  2. 进入费用中心后,在页面左侧导航栏中,点击消费账单 > 账单总览,进入账单总览页面。

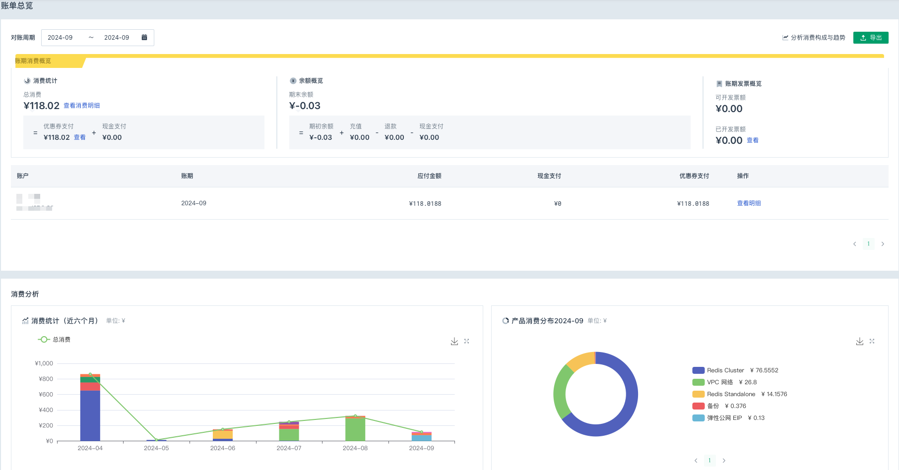
    页面内容,如上图所示,包含消费概览以及消费分析。

  3. 如上图所示,在账单总览页面,用户可根据需求,执行以下操作。

    • 查看账期消费概览

      在左上角的对账周期下拉框内,选择目标周期后,页面即可显示对应周期内的账单消费情况,包括消费统计、余额概览、账期发票概览。

    • 导出账单

      在左上角的对账周期下拉框内,选择目标周期后,点击右侧导出按钮,即可以 .xls 格式导出所选周期的账单数据。

    • 分析消费构成与趋势

      点击右上角分析消费构成与趋势,即可进入成本分析页面,从多视角、图形化的方式分析消费构成和趋势,满足日常所需。

    • 查看消费明细

      点击消费统计栏中的查看消费明细,即可进入账单明细页面,查看产品的用量信息。

    • 查看优惠券信息

      点击消费统计栏中的优惠券支付金额后的查看,即可进入优惠券页面,查看优惠券详情信息。